首页
|
技术及项目孵化
技术/项目
孵化体系
|
专家咨询
规划咨询及政策实施方案编制
ESG咨询及报告编制
中央预算内投资节能降碳专项&超长期国债
双碳咨询
专家队伍
|
专业论坛与培训
论坛交流
ESG从业人员培训
ESG短训和企业定制内训
ESG师资队伍
|
法规与资讯
知识与资讯分享
政策法规
|
关于我们
公司简介
联系我们
|
知识库资料下载
重要知识、文章原文下载
政策文件下载
|
ESG知识库云平台
1/1
上一个
下一个
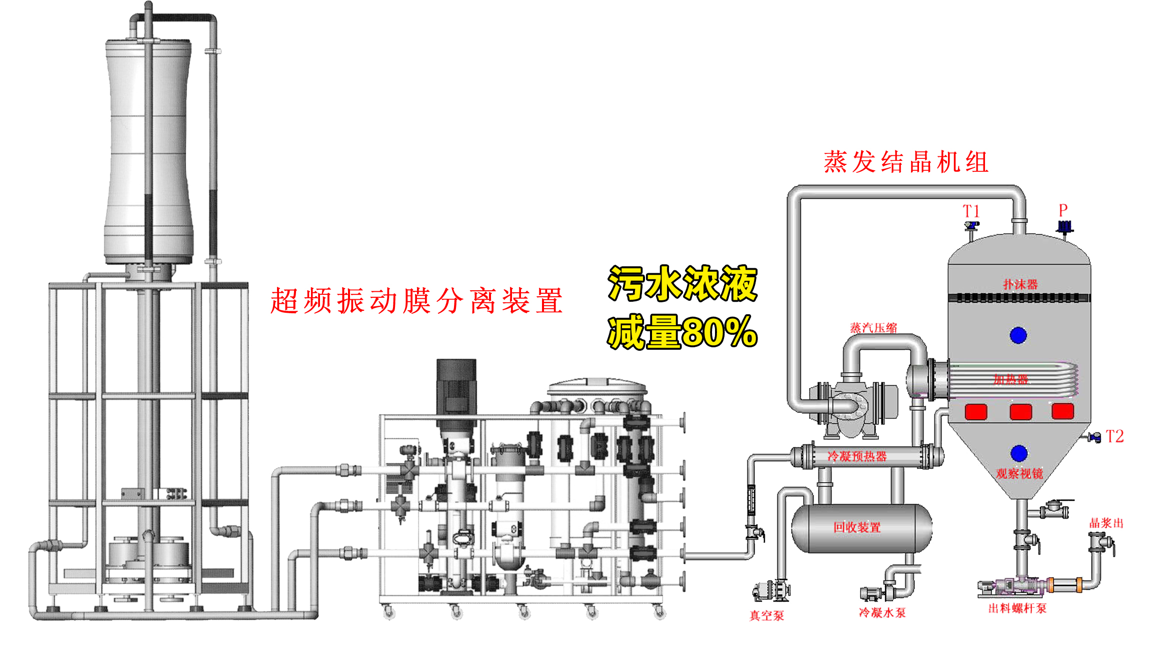
超频振动膜技术在高浓废水处理上的应用
分享
微信
新浪微博
QQ
QQ空间
豆瓣网
百度贴吧
项目或技术简介
在传统膜技术的基础上,叠加超高频振动技术,实现大通量物质的精细化过滤分离,且保障膜系统稳定高效运行,用于高盐废水的高效处理和特殊物质的精细化分离
项目或技术优势或独特性
超高频振动技术用于膜技术,保障稳定运行,装备上的创新
最小投资规模
100万
合作模式
技术买断或入股,不谋求控股
专委会初评意见
国内创新,且有成熟案例可循,适用于高难污水处理和精微物质的资源化回收上
技术或项目经纪人
田安意
13800000000
产品详情
超频振动膜技术在高浓废水处理上的应用.pdf